Automatically export CI test results to TestRail, ALM, Xray, and Zephyr Scale. Pattern-match jobs, map to projects, and sync results without manual effort. Plus CI analytics, flaky test detection, and AI-powered insights.










Sync test results to your TCM tools automatically. Monitor builds, detect flaky tests, and query your CI data with AI.
Automatically export CI test results to TestRail, ALM, Xray, and Zephyr Scale. Pattern-match jobs to projects using JSON rules with template variables.
Auto-create, reopen, and close defects in HP ALM based on test results. Configurable severity, status mappings, and custom field values.
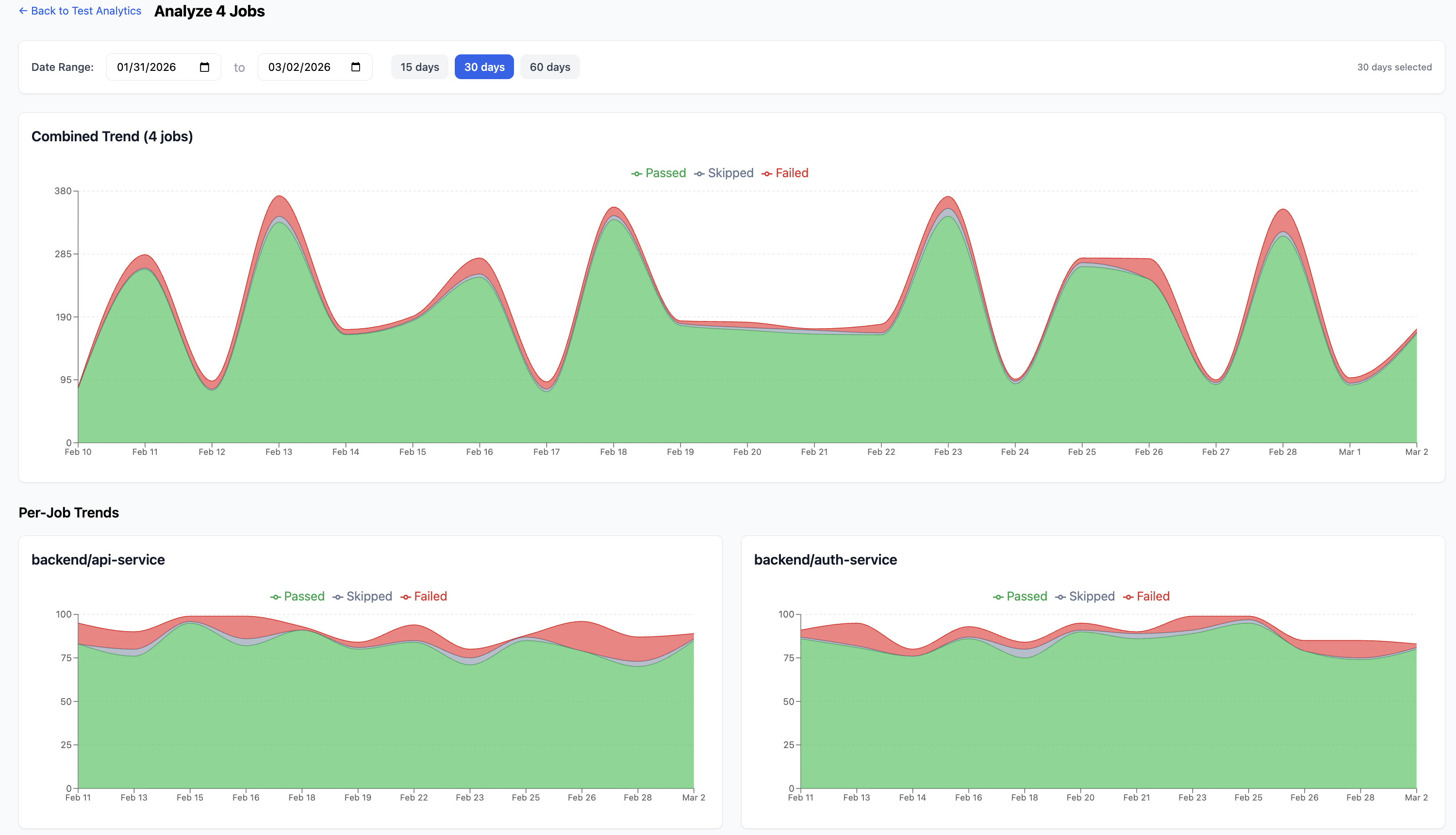
Deep test result analysis with flaky test detection, test history tracking, and failure pattern recognition.
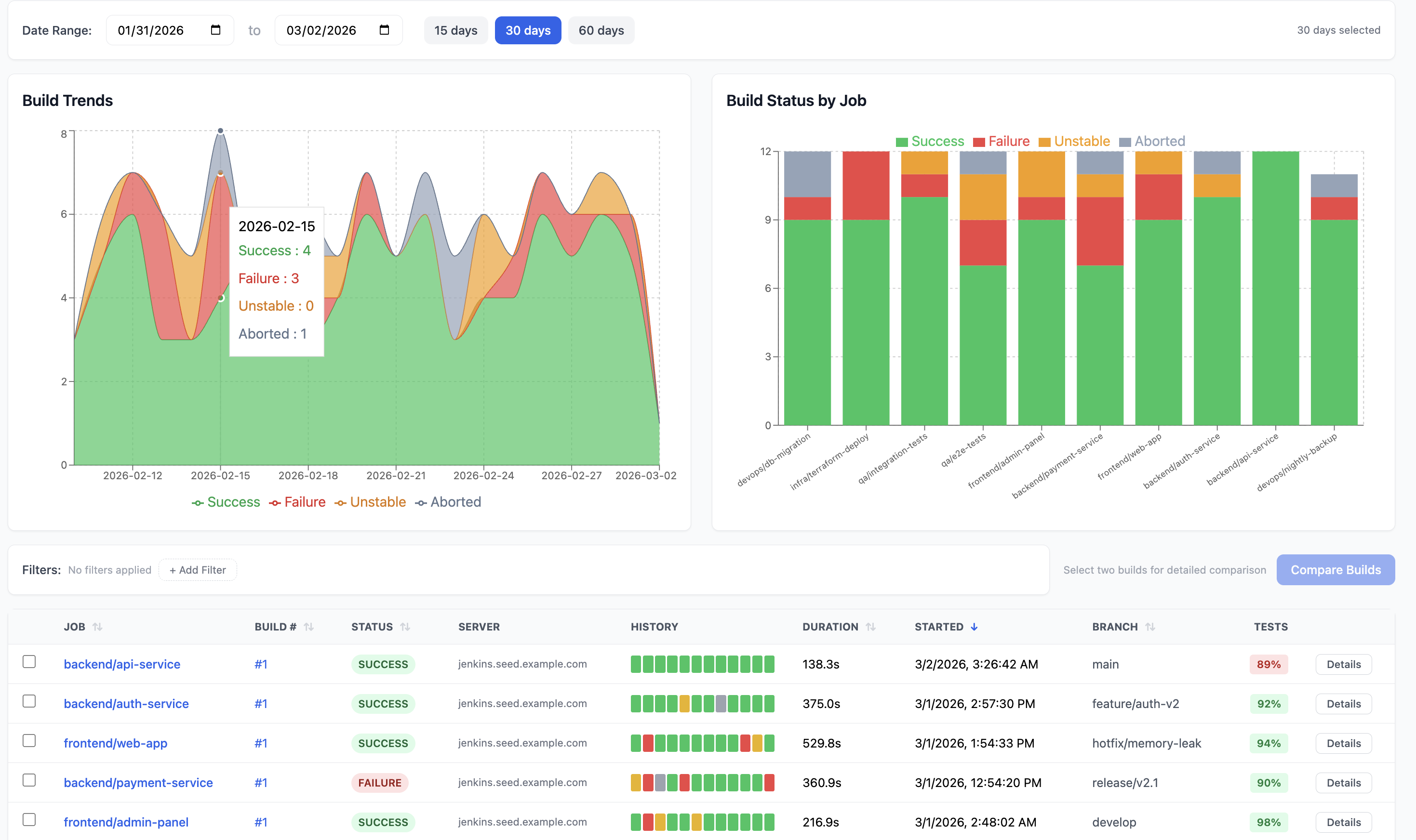
Real-time build trends, success rates, and duration metrics across all your Jenkins jobs and pipelines.
Track every test execution over time. Flag tests that flip between pass and fail. Customize detection thresholds and view flaky history.
Natural language queries about your build data. Ask "why did the deploy fail?" and get instant answers.
Visualize pipeline stage execution, identify bottlenecks, and track stage-level duration trends.
Slack webhooks and email rules with pattern matching. Get alerted on build failures, unstable runs, agent offline events, and queue spikes.
Automatically create and sync JIRA tickets from failing builds and tests. Triage failures directly in BuildButler and push updates back to JIRA.
Connect your CI, configure your TCM rules, and test results sync on every build.
Add the Jenkins plugin or connect via GitLab/GitHub. BuildButler starts collecting build and test data from your CI pipelines automatically.
Define JSON rules to pattern-match CI jobs and map test results to TestRail projects, ALM test plans, Xray test executions, or Zephyr Scale cycles. Use template variables for dynamic naming.
Every build triggers an automatic export. Test cases are created or updated in your TCM tool. ALM defects are managed automatically. Plus CI analytics, flaky test detection, and AI insights.
Start with 20 builds/day for free. Scale as your team grows.
For individuals and small teams getting started
For growing teams that need deeper insights
For organizations that need full control and scale
Start with 20 builds/day for free. TCM integration included on all plans.